التقارير
يمكن استخراج و تصدير كشف حساب لكلًا من المريض و المحاسبة و المدفوعات و المخزون
1- الضغط على التقارير
2- سوف يظهر كل التقارير التي تريد استخراجها كما موضح بالصورة و يتم الضغط على نوع التقرير
3- يمكن استخدام الفلتر لتحديد الفئة التي تريد إظهارها

: أولًا تقارير المريض
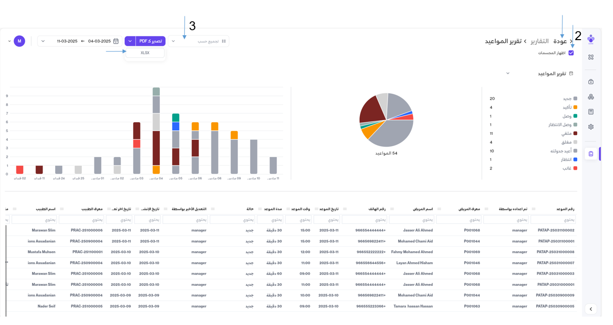
1- تقرير المواعيد
1- تحديد المدة الزمنية ثم الضغط على إنشاء تقرير

2- يمكنك إظهار المجسمات من خلالها تفعيلها
3- يمكنك إستخدام الفلتر حسب تم اعداده بواسطة و اسم المريض و التعديل الاخير بواسطة و اسم الطبيب
PDF & Excel يمكنك تصدير التقرير
الضغط على " عودة " للرجوع للصفحة السابقة

2- تقرير ملخص حضور المرضى
1- الضغط على تقرير ملخص حضور المرضى ثم تحديد المدة الزمنية
2- يمكنك تحديد اسم الطبيب المراد معرفة إجمالي المواعيد الخاصة به
الضغط على " عودة " للرجوع للصفحة السابقة

3- تقرير خطة العلاج
1- تحديد المدة الزمنية ثم الضغط على إنشاء تقرير

2- يمكنك إظهار التقرير حسب معرف الطبيب أو المريض أو قالب الحزمة الطبية أو المالك
PDF & Excel و تصدير التقرير
الضغط على " عودة " للرجوع للصفحة السابقة

4- تقرير حضور المرضى
1- تحديد المدة الزمنية ثم الضغط على إنشاء تقرير

2- يمكنك إظهار التقرير حسب منشئ الملف
PDF & Excel و تصدير التقرير
الضغط على " عودة " للرجوع للصفحة السابقة

5- تقرير المرضى الغير نشطين
1- اختر يوم غير نشط ثم الضغط على إنشاء تقرير

2- يمكنك إظهار التقرير حسب الجنسية
PDF & Excel و تصدير التقرير
الضغط على " عودة " للرجوع للصفحة السابقة

6- تقرير ملفات المرضى غير المكتملة
الضغط على تقرير ملفات المرضى غير المكتملة
1- حيث يمكنك إظهار التقرير حسب معرف المريض و التسجيل و تم التعديل و المالك
PDF & Excel و تصدير التقرير
الضغط على " عودة " للرجوع للصفحة السابقة

: ثانيًا تقارير المحاسبة
1- تقرير دخل ا لطبيب
1- تحديد المدة الزمنية ثم الضغط على إنشاء تقرير
2- PDF & Excel يمكنك تصدير التقرير
الضغط على " عودة " للرجوع للصفحة السابقة
2- تقرير قائمة المركز المالي
1- تحديد المدة الزمنية ثم الضغط على إنشاء تقرير

الضغط على " عودة " للرجوع للصفحة السابقة
